电镀法
的有关信息介绍如下:
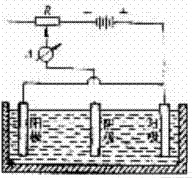
在电镀槽中,被镀钻头为阴极,在电场力作用下,电解液中的金属离子游向阴极,在钻头被镀部位还原沉积为金属的中性原子,形成镀层,并将金刚石牢固包镶,最终形成符合钻头尺寸要求的电镀金刚石镀层。
想要了解更多“电镀法”的信息,请点击:电镀法百科

在电镀槽中,被镀钻头为阴极,在电场力作用下,电解液中的金属离子游向阴极,在钻头被镀部位还原沉积为金属的中性原子,形成镀层,并将金刚石牢固包镶,最终形成符合钻头尺寸要求的电镀金刚石镀层。
想要了解更多“电镀法”的信息,请点击:电镀法百科